Top 7 Risk & Resilience Software Platforms (SOAR) for Manufacturing
Discover top risk and resilience software for manufacturing in 2026—SOAR automation, visibility, and compliance to protect uptime and supply chains.
Published on October 27, 2025
Last updated on January 07, 2026
In an era of increasing cyber threats and data breaches, organisations must go beyond simple detection to achieve full situational awareness. Security Information and Event Management (SIEM) solutions offer a unified way to collect, analyse, and act upon security data from across an enterprise’s IT environment.
These platforms are integral for identifying threats in real time, correlating events, and supporting compliance with regulatory requirements such as GDPR, ISO 27001, and NIST. A well-implemented SIEM solution not only strengthens cybersecurity posture but also improves operational efficiency by automating routine security monitoring and reporting tasks.
With a variety of products available—each offering different capabilities and integrations—it can be difficult to determine which best fits your organisation’s needs. Below, we review some of the best SIEM solutions available in 2026.
Security Information and Event Management (SIEM) software collects and analyses data from various sources, including servers, firewalls, and endpoints, to identify and respond to potential security threats.
By centralising security logs and using advanced analytics, SIEM systems help security teams detect anomalies and correlate events that may indicate a cyberattack. Many modern SIEM solutions leverage machine learning, threat intelligence feeds, and behavioural analytics to detect unknown threats faster.
SIEM software also plays a critical role in compliance reporting by maintaining audit trails, automating reports, and ensuring adherence to data protection and security regulations.
Selecting the right SIEM platform requires attention to features that support proactive monitoring, threat detection, and compliance management. Here are some of the most essential capabilities:
A core function of any SIEM system, event correlation enables teams to connect seemingly unrelated events across the network, helping to identify potential security incidents faster and with greater accuracy.
Integrating external and internal threat intelligence sources enables the system to recognise known attack signatures and behavioural indicators, strengthening proactive defences.
Automation allows security teams to respond faster to incidents by triggering workflows, isolating affected assets, or initiating alerts without manual intervention.
UEBA uses advanced analytics to detect abnormal activities by users or systems, identifying insider threats or compromised accounts that traditional rule-based detection might miss.
Comprehensive reporting features support audits and compliance requirements. They enable automatic generation of reports aligned with frameworks such as ISO 27001, GDPR, and PCI DSS.
As infrastructure becomes more complex, modern SIEM solutions should be capable of monitoring both on-premises and cloud environments seamlessly.

Continuity2 offers an integrated SIEM capability within its broader operational resilience and business continuity suite. Its platform delivers unified visibility across IT and security environments, helping organisations detect threats while maintaining compliance with resilience regulations.
Key Features:
Best for: Organisations seeking a unified resilience and SIEM platform that integrates cyber, risk, and continuity management.

Splunk's Enterprise Security (ES) is one of the most widely adopted SIEM solutions globally. It excels in log management, event correlation, and analytics through its powerful search and visualisation engine.
Key Features:
Best for: Large enterprises needing custom analytics and deep integrations with complex IT environments.
IBM's QRadar remains a leading enterprise-grade SIEM system trusted by global organisations for its scalability and robust analytics.
Key Features:
Best for: Medium to large enterprises prioritising intelligence-driven threat detection and compliance.

Microsoft’s cloud-native SIEM, Azure Sentinel, delivers scalability and speed for hybrid and multi-cloud environments.
Key Features:
Best for: Cloud-first enterprises or those heavily invested in Microsoft infrastructure.

Securonix combines traditional SIEM functionality with advanced analytics and behaviour-based detection, reducing false positives and improving visibility.
Key Features:
Best for: Security teams seeking analytics-driven detection and efficient cloud scalability.

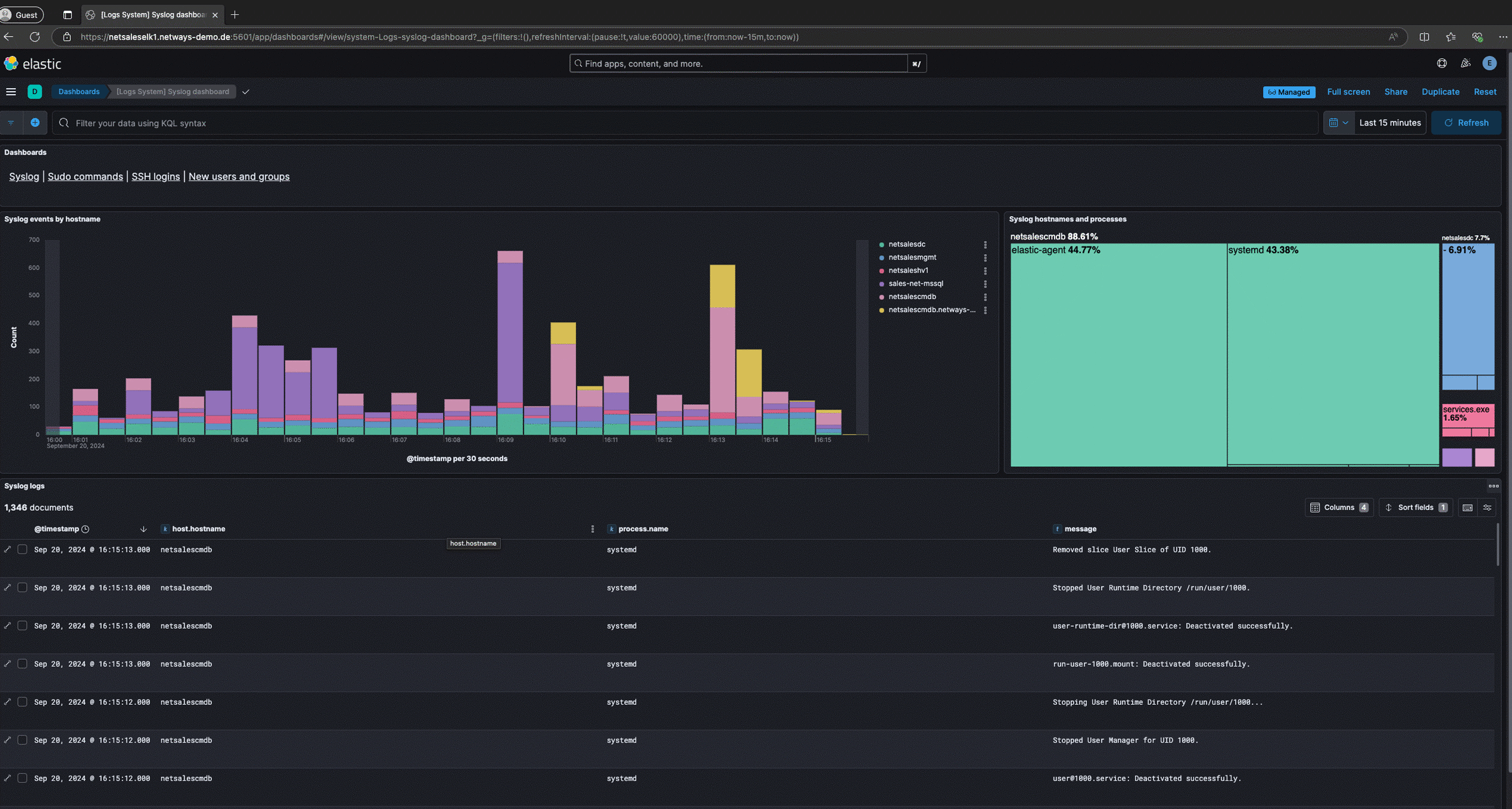
Elastic provides open, flexible SIEM capabilities ideal for organisations wanting customisable threat detection.
Key Features:
Best for: Security teams requiring open-source flexibility and advanced data visualisation.

LogPoint is a European-developed SIEM known for its strong compliance support and streamlined interface.
Key Features:
Best for: Mid-sized organisations seeking an intuitive and compliance-oriented SIEM.
SIEM tools empower organisations to detect threats faster, automate responses, and gain real-time visibility into security events for stronger operational resilience.
SIEM solutions identify potential security incidents faster through continuous monitoring and advanced correlation. This reduces the mean time to detect (MTTD) and helps prevent large-scale data breaches.
By automating workflows and providing detailed forensic data, SIEM platforms allow teams to respond rapidly and effectively to threats, minimising downtime and operational disruption.
Automated compliance reporting ensures that audit requirements are met effortlessly. SIEM platforms streamline the collection and presentation of security data for frameworks like GDPR, ISO 27001, and PCI DSS.
Centralised visibility allows security teams to work smarter, not harder. Automated alerts and dashboards reduce manual monitoring and free up resources for strategic security initiatives.
As cyber threats evolve, organisations need visibility that extends beyond IT to include business continuity and operational resilience. Integrating SIEM into a broader resilience framework allows faster detection, coordinated response, and stronger governance over digital risk.
Continuity2’s unified platform brings together SIEM, risk, and continuity data, giving leaders a single source of truth to act decisively when incidents occur.
Book a Demo with Continuity2 to see how your organisation can strengthen its resilience with integrated security and event management.
Founder & CEO at Continuity2
With over 30 years of experience as a Business Continuity and Resilience Practitioner, Richard knows the discipline like the back of his hand, and even helped standardise BS25999 and ISO 22301. Richard also specialises in the lean implementation of Business Continuity, IT Service Continuity and Security Management Systems for over 70 organisations worldwide.
Founder & CEO at Continuity2
With over 30 years of experience as a Business Continuity and Resilience Practitioner, Richard knows the discipline like the back of his hand, and even helped standardise BS25999 and ISO 22301. Richard also specialises in the lean implementation of Business Continuity, IT Service Continuity and Security Management Systems for over 70 organisations worldwide.
Discover top risk and resilience software for manufacturing in 2026—SOAR automation, visibility, and compliance to protect uptime and supply chains.
Explore the top 7 IT Service Management (ITSM) platforms that streamline IT operations, boost efficiency, ensure compliance, and drive business resilience.
Discover the top 8 Disaster Recovery as a Service (DRaaS) solutions—features, benefits and use cases to cut downtime, minimise data loss and meet compliance.
Discover the top 8 cybersecurity software solutions that protect against evolving threats while enhancing enterprise compliance and resilience.
Discover the top 10 Threat Intelligence Platforms of 2026 to detect, analyse, and respond to cyber threats with greater speed and precision.
Discover the top 7 Supply Chain Risk Management (SCRM) tools of 2026 to monitor suppliers, predict disruptions, and build supply chain resilience.
Explore the top 7 COOP software platforms that help organisations plan, test, and sustain operations during disruptions, ensuring resilience and compliance.
Compare the top supplier monitoring tools of 2026 and find the right software to enhance supplier visibility and protect your supply chain.
Discover 7 audit management software to streamline compliance, automate workflows, and improve efficiency and risk management across your organisation.